Підтримайте нас

МИ В СОЦМЕРЕЖАХ:

Євробачення-2023: які зараз ставки букмекерів перед гранд-фіналом 13 травня

TVORCHI, ставки, євробачення 2023, букмекери
Український гурт TVORCHI виступить у фіналі і має всі шанси увійти до п'ятірки | Фото: Getty

Якщо перші дві позиції залишаються незмінними, то на наступних місцях є певні зміни.

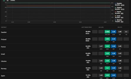
Напередодні гранд-фіналу "Євробачення-2023", який відбудеться вже в суботу, 13 травня, у Ліверпулі, букмекери, схоже, остаточно визначились із п'ятіркою найкращих, лідери якої залишаються незмінними з початку конкурсу, а ось на 4-5 місцях є зміни.

Так, на сайті букмекерської контори Smarkets, попереду залишається шведка Лорін, а за нею — фінський репер Käärijä. На третє місце увірвався Ізраїль із 86,96%, а на четвертому Норвегія із 76,92%. Стільки ж — і Україна, яка замикає першу п'ятірку.

У десятку увійшли Італія, Іспанія, Франція, Вірменія та Австрія.

ставки, смартс
Ставки букмекерів 10 травня
Фото: Скриншот
ставки, смартс
та 12

Щодо прогнозів на сайті "Євробачення-2023", то тут лідер той самий – Лорін, шанси якої зросли до 52%. На другому місці Фінляндія з 22%, на третьому Україна (6%), на четвертому – Ізраїль (4%) та завершує п'ятірку Норвегія (3%). У десять найкращих виходять також Франція, Іспанія, Італія, Великобританія та Австрія.

Відео дня
ставки, Євробачення-2023, букмекери
Ставки на сайті "Євробачення-2023" 10 травня
ставки, Євробачення-2023, букмекери
та 12

Переможця серед 26 країн визначить гранд-фінал конкурсу, що розпочнеться 13 травня о 22:00. Проголосувати можна, відправивши sms-повідомлення на номер 7576 з номером учасника, що сподобався, або через програму Eurovision Song Contest. У суботу, 13 травня, на великій сцені під номером 19 виступатиме український гурт TVORCHI з піснею "Heart of Steel".

Раніше Фокус писав, що у другому півфіналі українські виконавці вразили публіку своїм номером, у якому показали зв'язок поколінь та творчості.